App如何实现子渠道统计
1、注册openinstall账号,进入控制台,然后为App和下载落地页分别集成相应的SDK。

2、在“渠道管理”处点击“添加H5超级渠道” 按钮,根据业务需求填写渠道编号、渠道名称、下载落地页URL等内容,点击确定键,超级渠道(母渠道)就创建成功了。

3、接下来在超级渠道的渠道名称下点击“数据分享”兔脒巛钒图标,将分享链接给到业务代理方,渠道总代理就能在超级渠道(母渠道)页面中点击“添加子渠道”创建多个二级渠道链接和二维码。


4、总代理将创建好的子渠道链接或二维码分发给对应的下属推广人员,推广人员只需拿着各自专属的子渠道链接或二维码进行推广即可。

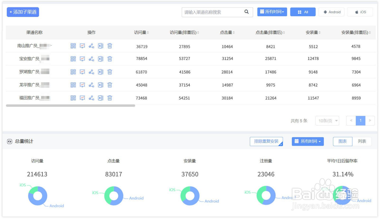
5、每个子渠道将自动实时统计各自链接或二维码带来的访问量、点击量、安装量、注册量及后续的留存、自定义效果点等数据,业务代理可随时在超级渠道报表中查看各项数据。
